磁混凝技术简介
所谓磁混凝沉淀技术,就是在普通的混凝沉淀工艺中同步加入磁粉,使之与污染物絮凝结合成一体,以加强混凝、絮凝的效果,从而达到絮凝体高速沉降的目的。整个系统由反应池、沉淀池、污泥系统、磁粉回收系统、混凝加药系统、PAM加药系统、电气控制系统等组成。该技术大大强化了对水中悬浮污染物的絮凝结合能力,减少絮凝剂用量,增大了磁回收率,特别适合含磷污水的去除。目前广泛应用于水处理工艺的预处理段、市政污水处理一级A提标排放及黑臭水体的点污染源处理和应急快速治理。

与传统工艺相比,该技术有如下优点:
(1)、处理效果好,出水SS可达到10mg/L左右,
(2)、可与超滤膜的出水相媲美;
(3)、同时耐冲击负荷能力强,在高水量或高污染负荷的情况下仍可以稳定运行;
(4)、流程短,无需过滤系统,整个处理过程可在20分钟内完成。此外,还具有占地面积小、投资小等诸多优点。
磁粉回收系统
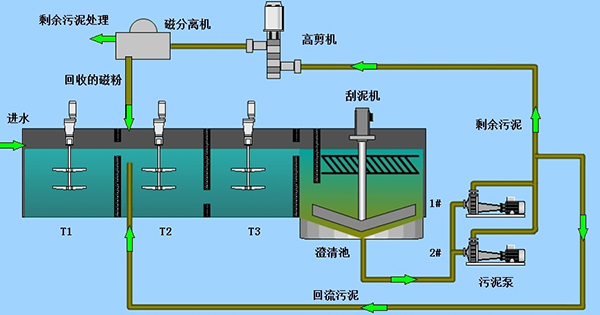
磁粉回收系统有磁分离机和高剪机组成。定时间隔运行或连续运行。磁粉回收系统在沉淀池排泥时启用,磁粉回收利用,污泥至污泥浓缩池。正常运行磁种由沉淀池沉淀磁粉污泥回流至磁加载反应池。
磁分离机性能描述
设备安装位置及作用;磁分离机安装在磁粉加载反应池上方,用于磁种与污泥的分离。结构和工作原理磁分离机主要由磁鼓、壳体、导流板、聚氨酯刮板、减速电机等几部分组成。磁分离机利用永磁磁系所产生的磁力,将给料中的磁性磁种颗粒吸附在磁滚筒表面。
结构和工作原理
磁分离机主要由电机减速机、筒体、支架、弹性刮板、上下水槽结构、导流通道、冲洗水接口、清理口、放空口、防止刚性刮板刮触鼓皮装置、观察窗等。
磁分离机利用永磁磁系所产生的磁力,将给料中的磁性磁种颗粒吸附到圆筒表面上,并随圆筒一起旋转,待脱离磁场作用后在刮板或冲洗水作用下回收磁种,而非磁性物料从污泥排出口排出,从而完成磁种回收。


性能参数
磁系采用稀土钕铁硼复合而成;
简表强磁区磁感应强度范围为3000-3500GS,能够将绝大部分磁种从污泥中
吸出回收,未吸出的磁种即为磁种损耗部分,损耗量极小;
分选稳定、处理量大、操作方便、易于维护;
槽体形式为逆流型槽体,大磁包角,长分选带,磁性颗粒回收率高;
转速在一定范围内可调,可据情况选择;
卸料方式为背部刮板卸料,卸料彻底、效率;
磁分离机技术参数:
处理量:10-40m3/h
磁辊筒材质:S304
强磁区磁通量:3000-3500GS
支架材质:S304
转速:20-25r/min(转速可通过变频调节)
电机防护等级:IP55
减速机功率:1.5kw
刮板材质:压板(S304)+刮板(聚氨酯)
冲洗水管:DN25
箱体材质:S304
防护等级:IP55
产品特点
磁分离机的工作原理是采用高强磁场,将磁粉从污泥中吸出,并返回磁粉反应池,排出污泥。磁回收机的核心部件是永久磁铁,采用稀土永磁才能达到高磁场强度,同时也保证场强衰减率低;
能够在连续、间隙运行和长期停止状态后恢复运行,在整个运行过程中须运行平稳、无振动,无故障运行时间至少5000小时;
磁分离机设备能每日24小时连续运行, 使用寿命不小于3年以上;
电机减速机固定在设备上,电机设计应符合IEC标准,F级绝缘,电源380V,3相,50HZ,防护等级IP55,每小时可启动至少12次;
减速机与电机直连,减速机采用斜齿轮减速,齿轮材料为合金钢,螺旋锥齿轮减速机,K系列,服务系数≥2.0;
轴承额定寿命≥(L10)50000小时;
传动系统与箱体分离,清洁保养方便;
磁场通量高、不锈钢锈钢磁辊吸附面积大,分离效果好;
外型简洁,结构紧凑,运转平稳,噪音低,功率损耗小;
体积小,安装使用方便,可按特定空间设计与制造。

高剪机性能描述
高剪机是磁混凝沉淀水处理工艺中的关键设备之一。磁混凝沉淀技术通过在水体中加入密度较大的絮体内核----重介质粉从而达到快速沉淀的目的。该方法快速高效,针对水体中SS和TP的去除效果稳定出色。高剪机则用于对重介质粉的絮体进行解絮,并使重介质粉得以回收和循环使用。
磁混凝沉淀系统中的剩余污泥首先进入高剪机,将混凝絮体打碎,高剪机特殊的流道设计与高速旋转机械产生强烈的剪切力,使得絮体中的重介质粉成为自由状态,以便于后续重介质分离机回收污泥中的磁粉,从而提高重介质粉的回收利用率。特殊的流道设计形成剪切力,其功能是形成高湍流状态,使得絮体中的磁粉分解为自由状态,便于后续磁分离机回收污泥中的磁粉,提高磁粉的回收率。
主要特点:
·独特的双叶轮设计,絮体中的磁粉和污泥彻底分离;
·具有更小的水头损失,增加流通效果,使水流更加流畅;
·采用独特的组织密封装置,无需对密封进行冲洗,
·使用和维修过程中非常方便;
·剪切叶轮材质采用高分子耐磨材质;
·采用分散刀盘,采用高分子耐磨材料。
性能参数:
处 理 量:10m3/h
电机功率:1.5kw
电机品牌:ABB电机
防护等级:IP55
电机机架:SUS304
高剪机筒体:SUS304
材质:S304
磁混凝系统工艺简述
系统在混合池中投加絮凝剂、磁种和助凝剂进行磁混凝反应;进入澄清池进行高效的固液分离;澄清池中的污泥通过磁种提升泵泵入到高剪机及磁分离器,将磁种从污泥中分离出来,返回到混合池继续参与反应;剩磁余污泥通过污泥排放系统,排至污泥处理系统进一步处理。

实现高效沉淀
净化时间短:由于磁种的引入,絮体比重大,沉淀速度快 (整个系统进至出水约20min)。
污染物去除率高:高效去除水中的磷元素、悬浮物和非溶解性COD等。
耐冲击负荷能力强:高水量或高污染的情况下依然可以稳定运行,操作管理简便易行。
磁种可循环使用:回收率高达到99.6%以上。
实现模块化集成
集成化程度高:模块化部件集成为车载式或撬装式装置,具有可移动性、多点循环处理的特点。 土建沉淀单套能做到:20000m3/d
占地面积小:20000m3/d规模系统的占地约为500m2,为常规工艺的1/10。
智能化信息控制
自动化程度高:系统处理效率高,可实现傻瓜式操作、日常维护简单易行。
智能化运行控制:与普通运行控制相比,能节省10%-20%药剂投加量,设备的使用寿命长,二次投入小。
应用领域
●工业废水处理:
煤炭行业的矿井水,冶金行业的含石墨轧钢废水和钢厂总排水,石油行业的采油回注水点常用水处理,造纸废水的预处理和精处理;
●市政污水处理:
市政污水一级强化处理,市政污水处理厂的提标改造,污水处理厂浓缩液的深度脱磷处理,中水回用的膜前预处理;
●公共水域净化:
河道水、景观水、湖泊水的降浊除藻脱磷
●给水预处理:
生活应用水和工业给水水源预处理。
●抢险应急:
水污染事故应急处理




水泥池式磁混凝沉淀安装中